告警結果
更新時間 2024-08-01 15:03:18
最近更新時間: 2024-08-01 15:03:18
分享文章
本小節介紹日志審計(原生版)告警結果用戶指南。
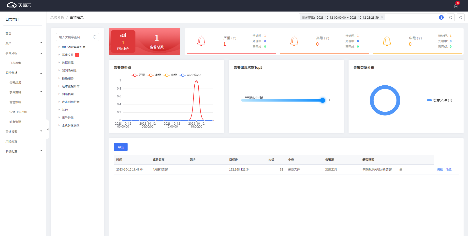
告警結果頁面是展示日志審計服務對接的所有資產產生告警的統計頁面。
前提條件
資產已經成功納管并完成采集配置。
查看告警結果
1.登錄日志審計(原生版)控制臺。
2.在左側導航欄選擇“風險分析 > 告警結果”,進入“告警結果”頁面。
說明“告警結果”頁默認展示最近24小時的告警內容,若您想查看另外時間段的告警信息,可在頁面右上角的時間框中選擇需要查看的時間段。

編輯告警結果
1.登錄日志審計(原生版)控制臺。
2.在左側導航欄選擇“風險分析 > 告警結果”,進入“告警結果”頁面。
3.在頁面下面找到需要編輯的告警,單擊“操作”列的“編輯”按鈕,進入“告警詳情”頁面。
4.可以修改“處置狀態”、“威脅狀態”和“緊急性”。

告警結果處置
1.登錄日志審計(原生版)控制臺。
2.在左側導航欄選擇“風險分析 > 告警結果”,進入“告警結果”頁面。
3.在頁面下面找到需要編輯的告警,單擊“操作”列的“處置”按鈕,進入“處置”頁面。
4.填寫告警的處理方式。
| 參數 | 參數說明 | 取值樣例 |
|---|---|---|
| 處理結果 | 根據實際情況選擇“已處理”/“已刪除”/“已忽略(誤報)” | 已處理 |
| 整改建議 | (選填)填寫告警的整改建議。 | - |
| 處理說明 | 填寫告警的處理說明 | - |
注意已清除的告警再次觸發后,不再變更處理狀態,其他處理方式變更為待處理,需要重新處置。
