資產安全報告
更新時間 2023-03-29 11:36:04
最近更新時間: 2023-03-29 11:36:04
分享文章
本小節介紹安全專區資產管理服務器主機資產安全報告。
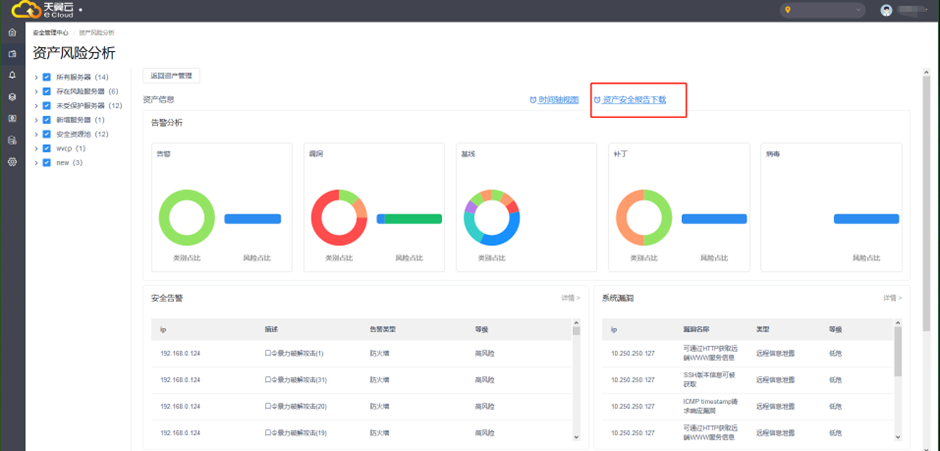
在資產分析頁面,點擊【資產報告下載】,可下載所選定資產的安全分析報告。

本頁目錄
在資產分析頁面,點擊【資產報告下載】,可下載所選定資產的安全分析報告。
