風險總覽Tab頁
更新時間 2023-11-21 09:46:13
最近更新時間: 2023-11-21 09:46:13
分享文章
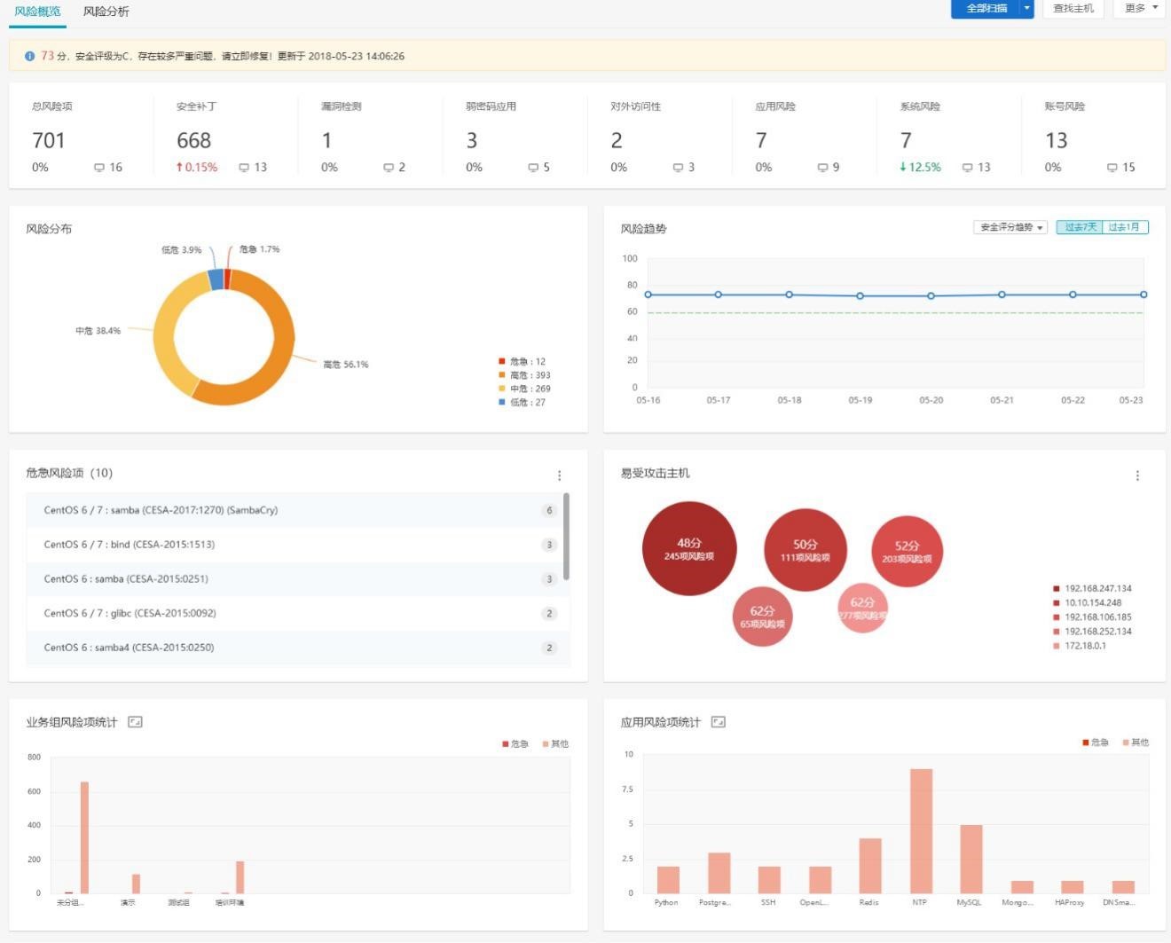
本小節介紹服務器安全衛士風險總覽Tab頁,以圖表形式從總體上預覽系統風險項,直觀感受到系統現存問題。
主要由以下 7 個模塊組成:
- 風險概況:按照系統總體風險情況進行評估打分;
- 風險趨勢:反映過去一段時間風險評分的變化趨勢;
- 風險類別統計:反映不同類別的風險項的統計情況;
- 應用的風險項統計:反映不同“應用”的風險項的統計情況,這里的“應用”為泛 指,可能是軟件應用,如Redis,MySQL 等等;軟件包或依賴庫的名稱,如glibc,OpenSSL;補丁名稱與系統相關的對象,如 kernel,Linux,bash 等等;
- 易受攻擊主機列表:查看最易遭受攻擊的主機;
- 危急風險項:展示風險最大,最應該被修復的風險項。最應該被修復的衡量標準為危險程度最高(危急),且影響的主機的資產等級高;
- 業務組的風險項統計:反映不同業務組的主機的風險項統計情況。
